Waar zitten de laaghangende meloenen van energiebesparen?

Gewoon even offtopic praten over van alles en nog wat.

Moderator: Moderators

Plaats reactie
Gebruikersavatar
hugo stoutjesdijk
Donateur
Berichten: 13180
Lid geworden op: 02 mar 2011 17:04
Locatie: elst (u)
Been thanked: 1 time
Contacteer:

Re: Waar zitten de laaghangende meloenen van energiebesparen?

Bericht door hugo stoutjesdijk »

Muis schreef: 07 sep 2022 10:27 Volgens mij mag je (officieel) geen LPG tanken in een losse tank. Persoonlijk ben ik geweigerd bij een tankstation :cry:
Gr. Ût Snits
Jan
Hoe doen ze dat dan met die tanks voor vork-heftrucks? Die rijden echt niet met de heftruuc naar het pomp station. Kan me wel voor stellen dat ze dan een soort van bewijs er bij moeten hebben dat het bij de heftruuc hoort.

Antwoorden genoeg zie ik al. :mrgreen:
https://www.veenendaalbv.nl/nieuws/heft ... -mag-niet/
Ik ben voor meer techniek op school, maar dan wel vanaf groep 1 basischool.
Gebruikersavatar
Muis
Berichten: 183
Lid geworden op: 12 jul 2011 22:11
Locatie: Sneek

Re: Waar zitten de laaghangende meloenen van energiebesparen?

Bericht door Muis »

Hugo, men heeft daar een ruil systeem voor bedacht net als met gasflessen. Vraag mij niet wat nu werkelijk het verschil is qua veiligheid lijkt mij niet, zal mogelijk weer een gedachten spinsel uit Den Haag zijn misschien 🤷🏻‍♂️
Best leuke hobby... Kost alleen veel vrije tijd
Gebruikersavatar
Mcgyver
Berichten: 4358
Lid geworden op: 08 jun 2007 17:45
Locatie: Ridderkerk
Has thanked: 1 time

Re: Waar zitten de laaghangende meloenen van energiebesparen?

Bericht door Mcgyver »

Veiligheid moet tegenwoordig steeds meer gecontroleerd en gedocumenteerd worden.

Wat er is verzonnen... stel je hebt een bedrijfje in de spaanse polder met een heftruck van 40 jaar oud met een even oude lpg tank. Voorheen kon dat bedrijfje even gaan tanken bij de bp aan hetbeinde van de straat. Het bedrijfje was wat op de centen en gaf geen geld uit aan onderhoud en keuringen .. dus er werd getank met een 40 jaar oude lpg tank met lekke afsluitingen en kans op scheuren... sjonnie die ging tanken had een sjekkie opgestoken. BOEM! Hiermee kan het tankstation een schuld worden opgelegd en worden gekort op schadevergoeding omdat er in gebreken gebleven is.

Met het ruilsysteem, je koopt een ruilfles met gas, ruilt die in als die leeg is. Het tankstation is verantwoordelijk voor de keuring en heeft daarbij de zaken in handen. Als er iets aan de hand is bij de klant kan het tankstation refereren naar de periodieke keuring. Het tankstation kan dan zeggen dat de fles voldeed aan de vooraf besproken toelatingseisen op de afgesproken datum, er is niets meerwat wij hebben kunnen doen.. er is voldaan aan een gedicteerd regelement, hier zijn de keurings rapporten voor de tank met serienummer....

Zo werkt dat tegenwoordig ;-)
Zoals het freesje thuis freest, freest het nergens...
Gebruikersavatar
Muis
Berichten: 183
Lid geworden op: 12 jul 2011 22:11
Locatie: Sneek

Re: Waar zitten de laaghangende meloenen van energiebesparen?

Bericht door Muis »

Mcgyver, dat is natuurlijk wel een opmerking die hout snijd. En de spijker op zijn kop bij ons bedrijfje dat was ook een oud beestje en kwam gemiddeld eens per maand in beweging dus nog geen tank per 2 jaar of zoiets. Standaard na gebruik de kraan dicht dat wel, maar keuring ja dat dus… 🤔

Gr. Ût Snits
Jan
Best leuke hobby... Kost alleen veel vrije tijd
Gebruikersavatar
Mcgyver
Berichten: 4358
Lid geworden op: 08 jun 2007 17:45
Locatie: Ridderkerk
Has thanked: 1 time

Re: Waar zitten de laaghangende meloenen van energiebesparen?

Bericht door Mcgyver »

Volgens mij is het zelfs verboden tegenwoordig om eigen tanks te hebben, juist omdat ze nooit gekeurd werden wat wel verplicht was. Maar de handhaving op keuren liep ook achter. Dus er ontstonden gevaarlijke situaties. Vandaar het verbod op eigen tanks en het wisselsysteem :mrgreen:
Zoals het freesje thuis freest, freest het nergens...
Gebruikersavatar
Muis
Berichten: 183
Lid geworden op: 12 jul 2011 22:11
Locatie: Sneek

Re: Waar zitten de laaghangende meloenen van energiebesparen?

Bericht door Muis »

Nu ben ik per 1 sept. weg bij het bedrijf maar kan ze er nog wel even op wijzen dat het mogelijke risico’s aan zitten.

Oeps dit is wat off tropic sorry 😬
Best leuke hobby... Kost alleen veel vrije tijd
Gebruikersavatar
spinningwheels
Berichten: 2432
Lid geworden op: 09 nov 2013 23:03
Locatie: ergens in Diep Donker Drenthe
Contacteer:

Re: Waar zitten de laaghangende meloenen van energiebesparen?

Bericht door spinningwheels »

Ik heb het over een auto lpg tank, geen gewone gasfles.
Vulslang uit de kofferbak en vol plenzen dat ding.
En ja een auto lpg tank geeft vloeibaar gas uit de afname.
Heb nog een tank die eerst leeg moet dus die leg ik wel op de kop, dan krijgt de aanzuigleiding damp.
Als het ding leeg is, even een kleine operatie, en gelijk een handbediende kraan er in.
Ik kijk liever naar wat kan.
In theorie kan ik praktisch alles
Gebruikersavatar
Sven
Berichten: 6566
Lid geworden op: 24 sep 2008 09:13
Locatie: Wageningen
Contacteer:

Re: Waar zitten de laaghangende meloenen van energiebesparen?

Bericht door Sven »

Als je gas lekt IN de auto dan blijft dat onderin liggen.

Nog meer uitleg nodig?

(benzinedamp ook trouwens)
350 kilo 1250x1250 aluminium portaalfrees:
http://cnczone.nl/viewtopic.php?f=8&t=13039
Beginnen met CNC? Ontwerpen, bouwen, of toch kopen?
http://cnczone.nl/viewtopic.php?f=8&t=15481
Gebruikersavatar
Portje
Donateur
Berichten: 1175
Lid geworden op: 24 apr 2012 10:16
Locatie: Volgens mijn VPN kom ik uit..?

Re: Waar zitten de laaghangende meloenen van energiebesparen?

Bericht door Portje »

Sven schreef: 06 sep 2022 15:54
hugo stoutjesdijk schreef: 05 sep 2022 18:42 Een vaatwasser waarbij het kortste programma 1.5 uur is kan nooit zuiniger zijn dan wanneer ik het in 15 min. doe. 1 teiltje water meestal voldoende aan. (nu zijn wij wel opgevoed dat we ons bord leeg eten :mrgreen: )
Als een vaatwasser 5 liter water warm moet maken en jij hebt er 10 nodig dan maakt het nauwelijks meer uit hoe lang de vaatwasser er over doet...
10L water voor de afwas?
Hugo heeft toch geen weeshuis?
Ik heb er de ballen verstand van, en nog minder ervaring
En helaas zit mijn hoofd zó barstensvol met informatie dat ik niets meer terug kan vinden
Gigabyte Z490 aorus master - i9-10850K 3.60ghz- Corsair DDR4 32GB - ssd 970 evo 1TB M.2
https://www.youtube.com/channel/UCbUguR ... ljJift2lGw
Gebruikersavatar
DaBit
Donateur
Berichten: 11640
Lid geworden op: 05 dec 2012 13:48
Locatie: Oss

Re: Waar zitten de laaghangende meloenen van energiebesparen?

Bericht door DaBit »

Sven schreef: 08 sep 2022 08:41 Als je gas lekt IN de auto dan blijft dat onderin liggen.
Er vanuit gaande dat er geen luchtbeweging en geen luchtverversing is. En zelfs als dat al zo is moet de concentratie op de overgangslaag nog tussen de LEL en UEL komen (bij propaan/butaan een vrij nauw venster) en er op dat punt een ontstekingsbron aanwezig zijn.
Al die randcondities zijn maar moeilijk te vervullen bij een ritje naar het tankstation. Met andere woorden: ja, uiteraard kan het fout gaan, maar de kans op het winnen van de staatsloterij is onderhand groter.
De belangrijkste wet in de wetenschap: 'hoe minder efficient en hoe meer herrie, hoe leuker het is'
Gebruikersavatar
Sven
Berichten: 6566
Lid geworden op: 24 sep 2008 09:13
Locatie: Wageningen
Contacteer:

Re: Waar zitten de laaghangende meloenen van energiebesparen?

Bericht door Sven »

6 liter
https://www.blokker.nl/curver-afwasbak- ... 15649.html

Commentaar:
"Dit bakje is wel heel erg klein ,ziet er op de foto groter uit."

6 liter van 15 naar 48 graden 4,2 x 6000 (gram) x 33 (graden) = 831600 joule = 0.231 KWH bij een afwasje in een 6 literbakje
een A klasse vaatwasser gebruikt 0,54 kWh voor een veel grotere afwas dan je in een 6 liter bakje kan doen.

De moraal van het verhaal is denk ik dat niet afwassen goed is voor je energieverbruik.
350 kilo 1250x1250 aluminium portaalfrees:
http://cnczone.nl/viewtopic.php?f=8&t=13039
Beginnen met CNC? Ontwerpen, bouwen, of toch kopen?
http://cnczone.nl/viewtopic.php?f=8&t=15481
Gebruikersavatar
hugo stoutjesdijk
Donateur
Berichten: 13180
Lid geworden op: 02 mar 2011 17:04
Locatie: elst (u)
Been thanked: 1 time
Contacteer:

Re: Waar zitten de laaghangende meloenen van energiebesparen?

Bericht door hugo stoutjesdijk »

Sven schreef: 08 sep 2022 09:35 6 liter
https://www.blokker.nl/curver-afwasbak- ... 15649.html

Commentaar:
"Dit bakje is wel heel erg klein ,ziet er op de foto groter uit."

6 liter van 15 naar 48 graden 4,2 x 6000 (gram) x 33 (graden) = 831600 joule = 0.231 KWH bij een afwasje in een 6 literbakje
een A klasse vaatwasser gebruikt 0,54 kWh voor een veel grotere afwas dan je in een 6 liter bakje kan doen.

De moraal van het verhaal is denk ik dat niet afwassen goed is voor je energieverbruik.
Dank voor de motiverende berekening Sven, het is in mijn geval nog erger, mijn spiksplinternieuwe vaatwasser is gewoon D label en verbruikt wel 0.85kWh per eco beurt. Dus gewoon 2x per week in een teiltje lijkt me een prima oplossing. Af en toe als er een zwerm CNC-zone bezoek is geweest mag die vaatwasser dan z'n kunstje vertonen. (Dat doen we dan wel de volgende dag als de zon lekker schijnt)

Nu heb ik altijd geleerd dat je beter op zoek kunt naar de verbruikers waar je echt kunt besparen, (80/20 regel werkt bijna overal, dus 20 % van de gebruikers is goed voor 80% van het verbruik, en voor de laatste 20% moet je 80% inspanning leveren of zoiets)

Maar kwam vanmorgen een artikeltje tegen over nieuwe batterij technieken, hopen dat dat een beetje voortvarend door zet.
https://www.engineersonline.nl/een-nieu ... dium=email
Ik ben voor meer techniek op school, maar dan wel vanaf groep 1 basischool.
Kjelt
Donateur
Berichten: 6811
Lid geworden op: 14 jun 2007 21:51
Locatie: Eindhoven

Re: Waar zitten de laaghangende meloenen van energiebesparen?

Bericht door Kjelt »

spinningwheels schreef: 06 sep 2022 17:49 Ik verbruik al jaren maar zo,n 300m3 gas per jaar.
Was eigenlijk meer kwijt aa het vastrecht dan aan het gas.
Nu propaan pitten voor gasstel gehaald, een 15KW propaan geiser ( MP ) .en een drukregelaar met voldoende opbrengst voor de geiser.
120 liter LPG tank heb ik nog wel liggen.
LPG is 79 cent de liter.
120 liter propaan is vergelijkbaar met 90M3 aardgas dus moet je 4 keer vullen.
Waarom dan niet een losstaande Propaantank achter het huis plaatsen die je gewoon officieel kunt laten vullen ?
Gebruikersavatar
DaBit
Donateur
Berichten: 11640
Lid geworden op: 05 dec 2012 13:48
Locatie: Oss

Re: Waar zitten de laaghangende meloenen van energiebesparen?

Bericht door DaBit »

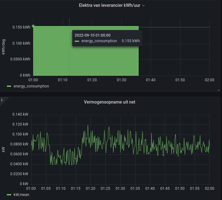
Hebben jullie wel eens ooit aan die slimme meters gemeten? Ik kan de data die daaruit komt toch ook al niet rijmen.

Als ik puur naar de data kijk die uit de P1-poort van de slimme meter komt tussen 1.00 en 2.00 's nachts. Welk uurblok ik pak maakt tussen 00.00 en 06.00 niet zoveel uit; toen was huize DaBit in rust:
Afbeelding

Dan is het verschil tussen de kWh-verbruikt standen van tarief 1/2 opgeteld om 1.00 en 2.00 0,155kWh, oftewel gemiddeld 155W.

Kijk ik naar de actuele-verbruik cijfers, eveneens afkomstig uit de P1-poort datagrammen, dan kun je met het blote oog al zien dat 155W gemiddeld wel eens overdreven zou kunnen zijn. Dat klopt; laat ik de kabouter de boel uitmiddelen, dan kom ik uit op 0,0762kWh. Wel een erg groot verschil.

In tabelvorm, met een paar waarden meer voor de gemiddelde-kW:

Code: Selecteer alles

Time					energy_consumption (kWh)
2022-09-10 01:00:00 		0.155

Time					kW.mean
2022-09-10 01:00:00		0.0844
2022-09-10 01:05:00		0.0611
2022-09-10 01:10:00		0.0533
2022-09-10 01:15:00		0.0791
2022-09-10 01:20:00		0.0857
2022-09-10 01:25:00		0.0884
2022-09-10 01:30:00		0.0835
2022-09-10 01:35:00		0.0758
2022-09-10 01:40:00		0.0764
2022-09-10 01:45:00		0.0762
2022-09-10 01:50:00		0.0755
2022-09-10 01:55:00		0.0755
Vaag. Die 76,2W gemiddeld klopt een stuk beter bij mijn onderbuikgevoel dan die 155W gemiddeld; inmiddels worden er aardig wat apparaten inclusief makkelijk te vergeten dingen zoals de vloerverwarmingspomp 's nachts gewoon uitgeschakeld met een mechanisch pinnetjes-tijdklokje of een slimme stekker. Voor reeel vs reactief vermogen is het verschil ook wat groot.

Kan natuurlijk zijn dat er een bugje in mijn dataverzameling/-analyse zit, maar HomeAssistant komt voor zover zichtbaar op hetzelfde uit. Met de kanttekening dat HomeAssistant ook de entiteit is die de verzamelde data doorstuurt naar de database, dus als het daar al ergens mis gaat hebben ze beiden verkeerde data.

Heeft een van jullie de mogelijkheid om een soortgelijke analyse te doen? Ik ben wel benieuwd. Een log trekken van de ruwe DSMR telegrammen van de slimme meter en als de conclusie nog steeds hetzelfde is proberen door operation human shield bij de netwerkbeheerder te komen is waarschijnlijk een hele bezigheidstherapie op zichzelf.
De belangrijkste wet in de wetenschap: 'hoe minder efficient en hoe meer herrie, hoe leuker het is'
Plaats reactie